泥水平衡頂管
一、頂管施工
頂管施工是繼頂管施工之后而發展起來的一種地下管道施工方法,它不需要開挖面層,并且能夠穿越公路、鐵道、河川、地面建筑物、地下構筑物以及各種地下管線等。頂管施工借助于主頂油缸及管道間中繼間等的推力,把工具管或掘進機從工作井內穿過土層一直推到接收井內吊起。與此同時,也就把緊隨工具管或掘進機后的管道埋設在兩井之間,以期實現非開挖敷設地下管道的施工方法。
頂管技術常用于市政施工的非開挖掘進式管道鋪設,隨著國內基建的發展,尤其是地下空間工程、隧道下穿等工程需求,越來越多的頂管技術應用于高速、地鐵、鐵路、引水等領域。優點在于不影響周圍環境或者影響較小,施工場地小,噪音小。而且能夠深入地下作業,這是開挖埋管無法比擬的優點。但是頂管技術也有缺點,施工時間較長,工程造價高等。
二、頂管分類
1、按施工工藝劃分
按施工工藝頂管主要可分為土壓平衡頂管、泥水平衡頂管;
2、按工具管形狀劃分
按工具管形狀可分為圓形頂管、矩形頂管和異形頂管等。其中異形頂管尺寸較大,常用于箱涵頂進。
(1) 矩形頂管
(2) 圓形頂管
3、按工具管材料劃分
按工具管材料間頂管分為水泥管和鋼管兩類,其中水泥管常用于污水排放,或者形成較大直徑通道,通道內安裝給水、通信、電纜等;鋼管常用于壓力介質的輸送管道、隧道工程下穿的需要較強承載能力的管幕超前支護等領域。
三、土壓平衡頂管
1、土壓平衡原理
土壓平衡則是指在頂管施工中,頂管前方施加等同于土壤壓力的工作面壓力來平衡土壤的作用力,通過推進機械的反作用力和土體自身的穩定性,從而使頂管安全、順利地完成穿越地下的施工工作。
土壓平衡常用的切削方式由人工挖掘、小型機械挖掘、刀盤切削絞龍排渣和螺旋出土等。
2、主要施工管徑
(1) 水泥管(mm)
|
序號 |
砼管型號 |
頂管機外徑 |
|
1 |
DN800 |
Φ980 |
|
2 |
DN1000 |
φ1280 |
|
3 |
DN1200 |
φ1460 |
|
4 |
DN1350 |
φ1640 |
|
5 |
DN1400 |
φ1700 |
|
6 |
DN1500 |
Φ1820 |
|
7 |
DN1600 |
Φ1940 |
|
8 |
DN1800 |
Φ2180 |
|
9 |
DN2000 |
Φ2420 |
|
10 |
DN2200 |
Φ2670 |
|
11 |
DN2400 |
Φ2910 |
|
12 |
DN2600 |
Φ3150 |
|
13 |
DN2800 |
Φ3390 |
|
14 |
DN3000 |
Φ3630 |
|
15 |
DN3200 |
Φ3860 |
|
16 |
DN3500 |
Φ4130 |
|
17 |
DN4000 |
Φ4830 |
|
備注:頂管機根據水泥管參數確定,本數據參考徐工集團頂管機型號。 |
||
(2) 鋼管(mm)
|
序號 |
鋼管型號 |
頂管機外徑(回收/接收) |
|
1 |
φ245 |
Φ215 |
|
2 |
φ299 |
Φ270 |
|
3 |
φ325 |
Φ300 |
|
4 |
φ402 |
Φ370 |
|
5 |
φ426 |
Φ390 |
|
6 |
φ508 |
Φ480 |
|
7 |
φ600 |
Φ560/610 |
|
8 |
φ630 |
Φ600/650 |
|
9 |
φ720 |
Φ680/735 |
|
10 |
φ800 |
Φ770/820 |
|
11 |
φ900 |
Φ870/925 |
|
12 |
φ970 |
Φ945/1000 |
|
13 |
φ1000 |
Φ970/1020 |
|
14 |
φ1200 |
Φ1170/1220 |
|
15 |
φ1300 |
Φ1270/Φ1330 |
|
16 |
φ1400 |
Φ1370/Φ1430 |
|
17 |
φ1500 |
Φ1470/Φ1540 |
|
18 |
φ1600 |
Φ1570/Φ1650 |
|
19 |
φ1800 |
Φ1760/Φ1850 |
|
20 |
φ2000 |
Φ1950/Φ2050 |
|
備注:頂管機根據鋼管外徑確定,本數據適用于可回收和可接受兩種狀態。 |
||
3、主要施工工序
(1) 施工準備:測量放線,施工方案,技術參數,設備選型,基坑開挖等
(2) 安裝調試:頂管設備安裝及參數調試,設備試運行,各項配套連接;
(3) 頂進施工:破洞門,頂進入土,掘進挖土、測量復核,糾偏調整以及循環安裝工具管;
(4) 頂進完成:機頭出洞門,管外補注漿、參數檢查驗收,必要時管內填充封閉。
4、頂管設備
螺旋出土頂管
土壓平衡頂管
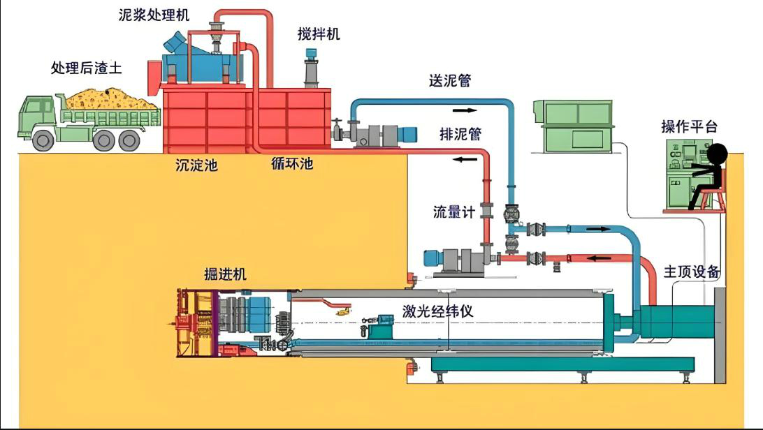
四、泥水平衡頂管
1、泥水平衡原理
泥水平衡頂管通過改變泥水倉的送、排泥水量和頂進速度來控制排土量,使泥水倉內的泥水壓力值穩定并控制在所設定的范圍之內,從而達到開挖面的穩定。
泥水平衡頂管壓力平衡原理的核心是控制泥漿的壓力。在頂管機施工過程中,泥漿被注入到頂管機前后腔之間,形成一個封閉的環境。通過控制泥漿的注入速度和排出速度,可以控制泥漿的壓力,從而實現前后腔的壓力平衡。當頂管機前后腔的壓力差較大時,可以增加泥漿的注入速度,提高泥漿的壓力,使前后腔的壓力趨于平衡;當頂管機前后腔的壓力差較小時,可以減小泥漿的注入速度,降低泥漿的壓力,保持前后腔的壓力平衡。
泥水平衡頂管壓力平衡原理在地鐵、隧道等地下工程以及河道、湖泊等水域工程的施工中有著廣泛的應用。通過采用泥水平衡頂管壓力平衡原理,可以有效地控制頂管機前后腔的壓力差,減小地層的沉降和地表的變形,保證工程的安全和順利進行。

2、主要施工鋼管管徑
|
序號 |
鋼管型號 |
頂管機外徑(回收/接收) |
|
1 |
φ426 |
Φ450 |
|
2 |
φ500 |
Φ520 |
|
3 |
φ600 |
Φ620 |
|
4 |
φ720 |
Φ750 |
|
5 |
φ800 |
Φ750/820 |
|
6 |
φ900 |
Φ870/930 |
|
7 |
φ970 |
Φ940/1000 |
|
8 |
φ1000 |
Φ960/ 1030 |
|
9 |
φ1100 |
Φ1070/1130 |
|
10 |
φ1200 |
Φ1160/1230 |
|
11 |
φ1300 |
Φ1260/1330 |
|
12 |
φ1400 |
Φ1360/1450 |
|
13 |
φ1500 |
Φ1460/1550 |
|
14 |
φ1600 |
Φ1560/1650 |
|
15 |
φ1800 |
Φ1750/Φ1850 |
|
16 |
φ2000 |
Φ1950/Φ2050 |
|
17 |
φ2200 |
Φ2150/Φ2260 |
|
18 |
φ2500 |
Φ2450/Φ2560 |
|
備注:頂管機根據鋼管外徑確定,本數據適用于可回收和可接受兩種狀態。 |
||
3、其他主要輔助
(1) 觸變泥漿減阻:通過在管壁外壓注觸變泥漿,形成一定厚度的泥漿套,使頂管在泥漿套中頂進,以減少阻力。
(2) 中繼間接力頂進:中繼間接力頂進,也就是在管道中間設置中繼環,分段克服摩擦阻力,從而解決頂力不足的問題。 中繼間的千斤頂組在高壓油路的作用下,以其后管道為后座支承點,將其前段管道向前推進,采用這種方法,將管道分段逐次推進,從而實現長距離頂管。。
(3)長距離制導:通過激光導向,計算機指導糾偏,確保頂進線路與高程準確。
4、施工工藝流程
5、主要施工工序
(1) 施工準備:施工方案,頂進基坑,反力墻、泥漿池、觸變泥漿、中繼間、設備選型及配套、進出洞門注漿加固等;
(2) 安裝調試:設備安裝,軸線位置、套拱、洞門止水,平臺及管道連接調試等;
(3) 施工頂進:破除洞門,防護措施、頂進旋轉入土,觸變泥漿、測量復核,糾偏調整以及循環安裝工具管;
(4) 頂進完成:接收端防護、機頭出洞門,管外補注漿、參數檢查驗收,必要時管內填充封閉。
6、施工設備
φ2.5m泥水平衡
φ1.0m可回收泥水平衡
泥漿分離器